一、系统概述
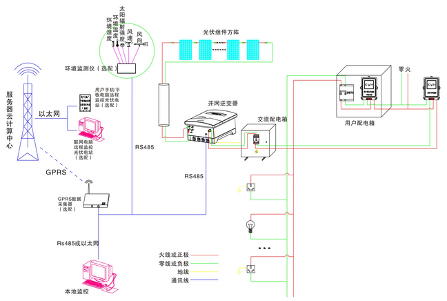
太阳能光伏并网发电教学系统,主要由光伏组件方阵及其支撑支架、直流汇流箱、防雷系统、并网逆变器、交流配电箱、监控系统及其连接线缆等组成。
在晴朗的白天,装在屋顶上的光伏组件发出的直流电经过并网逆变器逆变成与电网同频率同相位的单相交流电给负载进行供电,在夜晚或阴雨天等太阳光照不足的情况下,系统处于待机状态,负载用电全部来自电网。您可以通过系统监控软件来实时查看系统的运行状态和故障信息,或者是选配远程通讯数据采集器,将系统工作数据通过GPRS或以太网,传输到您的手机、平板电脑或任意一台联网的电脑,以便于您远程实时掌控电站的信息。
二、系统主要特点
一站式交钥匙服务;
系统所选设备及材料质量可靠、价格低廉,使电站最具性价比;
选用带隔离变压器的并网逆变器,实现直流侧与交流侧的电气隔离,对电网和人身安全提供了强有力的保障;
多种监控方式可选,并创造性的将物联网技术应用到光伏远程监控中,可以随时随地的通过手持终端(如手机、平板电脑等)或任意一台联网电网,来掌控电站的信息。
分布式并网光伏电站具有绿色环保、无污染、就地消纳、损耗小等优点;
并网方式灵活,可以根据实际情况,选择“自发自用;自发自用、余电上网;全部上网”三种并网方式的任意一种,并网流程简单;
三、系统技术参数:
四、系统原理图:太阳能光伏并网发电教学系统,主要由光伏组件方阵及其支撑支架、直流汇流箱、防雷系统、并网逆变器、交流配电箱、监控系统及其连接线缆等组成。
在晴朗的白天,装在屋顶上的光伏组件发出的直流电经过并网逆变器逆变成与电网同频率同相位的单相交流电给负载进行供电,在夜晚或阴雨天等太阳光照不足的情况下,系统处于待机状态,负载用电全部来自电网。您可以通过系统监控软件来实时查看系统的运行状态和故障信息,或者是选配远程通讯数据采集器,将系统工作数据通过GPRS或以太网,传输到您的手机、平板电脑或任意一台联网的电脑,以便于您远程实时掌控电站的信息。
二、系统主要特点
一站式交钥匙服务;
系统所选设备及材料质量可靠、价格低廉,使电站最具性价比;
选用带隔离变压器的并网逆变器,实现直流侧与交流侧的电气隔离,对电网和人身安全提供了强有力的保障;
多种监控方式可选,并创造性的将物联网技术应用到光伏远程监控中,可以随时随地的通过手持终端(如手机、平板电脑等)或任意一台联网电网,来掌控电站的信息。
分布式并网光伏电站具有绿色环保、无污染、就地消纳、损耗小等优点;
并网方式灵活,可以根据实际情况,选择“自发自用;自发自用、余电上网;全部上网”三种并网方式的任意一种,并网流程简单;
三、系统技术参数:
| 项目 | 名称 | 5kW 并网发电教学系统 |
| 标配部分 | 光伏组件 | 5 kW(250W多晶硅×20块) |
| 光伏组件支架 | 1套(平屋顶支架或瓦片屋顶支架) | |
| 并网逆变器 | 1台5kW(DSG-5K-TG) | |
| 交流配电箱 | 1台 | |
| 本地监控软件 | 1套 | |
| 电力连接线缆 | 1套 | |
| 辅料 | 1套 | |
| 选配部分 | GPRS数据采集器 | 1台 |
| 远程监控软件 | 1套(安卓、IOS或PC版可选) | |
| 环境监测仪 | 1台(可监测环境五要素数据:风速、风向、太阳辐射量、环境温度、环境湿度) | |
| 通讯连接线缆 | 1套 | |
| 系统性能指标 | 系统使用寿命 | 25年以上 |
| 系统占地面积 | ≥26m2 | |
| 系统日均发电量 | 5.98~15.3度 | |
| 系统日均节约标准煤量 | 2.093~5.355kg | |
| 系统日均节约二氧化碳量 | 4.62~11.81kg |
4.1 自发自用,余电上网模式

4.2 自发自用,全部上网模式

4.2 自发自用,自发自用模式

五、主要单元参数
5.1 太阳能电池组件
Ø 组件型号:YL250P-29b 多晶
Ø 最大功率(W):250
Ø 开路电压(V):38.4
Ø 短路电流(A):8.81
Ø 最大功率点的工作电压(V):29.9
Ø 最大功率点的工作电流(A):8.36
Ø 转化效率:17.12%
Ø 开路电压温度系数:-0.292%/K
Ø 短路电流温度系数:+0.045%/K
Ø 功率温度系统:-0.408%/K
Ø 最大系统电压(V):1000
Ø 保险丝额定电流(A):20
Ø 组件尺寸(长×宽×高):1650×990×40mm
Ø 重量:19.1kg
Ø 框架:阳极氧化铝
Ø 玻璃:白色钢化安全玻璃3.2mm
Ø 电池片封装:EVA
Ø 背板:复合薄膜
Ø 太阳能电池片:6×10片多晶硅太阳能电池片(156mm×156mm)
Ø 接线盒
1) 6个旁路二极管
2) 绝缘材料:PPO
3) 防水等级:IP65
Ø 连接器
1) 常规额定电流:30A
2) 耐电压:DC1000V
3) 接触电阻:<2mΩ
4) 绝缘电阻:>500MΩ
5) 适用单芯电缆截面:2.5-6mm2
6) 电缆外径范围:Φ5mm~Φ 7mm
7) 环境温度:-40℃~+ 105℃
8) 防护等级:IP67
9) 安全等级:Ⅱ
10) 壳体:PC料,黑色
11) 接触件:紫铜CN,镀锡SN
12) 接线方式:压接
Ø 锁紧系统:嵌入式常规额定电流:30A
1) 耐电压:DC1000V
2) 接触电阻:<2mΩ
3) 绝缘电阻:>500MΩ
4) 适用单芯电缆截面:2.5mm2, 4mm2, 6mm2或14AWG, 12AWG, 10AWG
5) 电缆外径范围:Φ5mm~Φ 7mm
6) 环境温度:-40℃~+ 105℃
7) 防护等级:IP67
8) 安全等级:Ⅱ
9) 壳体:PC料,黑色
10) 接触件:紫铜CN,镀锡SN
11) 接线方式:压接
12) 锁紧系统:嵌入式
13) 重量:约0.025Kg
Ø 电 缆
1) 长度:450mm,
2) 规格:1×4mm
3) 颜色:红、黑
Ø 温度范围系数:-40°C to+85°C
Ø 抗冰雹系数:最大直径25mm,撞击速度23m/s(51.2mph)
Ø 最大表面负荷:7200pa
5.2 光伏并网逆变器
采用数字化高精度DSP控制,高效率方案、高稳定度设计,先进的MPPT,实时跟踪光伏方阵的最大输出功率,最大转化效率可达到97.5%,MPPT追踪效率高达99.9%。正弦波输出,自动同步电网,电流谐波含量小,对电网无污染,无冲击;防孤岛运行控制,全面的保护和报警功能,具有良好的人机交互LCD界面,配备wifi模块,实现远程数据监视。
5.2.1 产品特点
Ø 无变压器设计,最大效率可达97.5%,欧洲效率可达96.6%
Ø 极高的MPP跟踪精度(>99.9%)
Ø 较宽的直流电压输入范围(80-500Vdc),广泛兼容各种类型的太阳能组件
Ø 接线、安装简单,易于操作
Ø IP65设计,适合室内外各种环境下的安装
5.2.2 智能监控系统
教学系统所采用的逆变器外配Wifi卡,PMB能保存传感器的所有重要数据。同时配备RS485、RS232、USB和以太网标准接口。可以选择使用wifi-kit和GPRS-kit。免费的监控软件能够通过电脑及移动终端清晰直观的查看输出数据,您可以在任何时候查看光伏电站的太阳能产量和公共电网的供电量情况。

两个RJ45插头用于多点通信,也就是说,通过这两个插头和电缆,最多可连接 50 台逆变器到一个上位机上,上位机可以在同一时间通过一个单一的信号电缆与这些逆变器通信,通过这些插头,用户可以从这些逆变器中得到数据,并且可以配置参数。
5.2.3 界面友好,便于操作
系统采用的逆变器拥有精美的显示屏,显示机器所有相关的运行信息和设置,三个LED灯分别指示机器的运行状况,通信状态和是否有错误信息,用户可以一目了然的了解机器的实时运行状况。
| 物件/编号 | 描 述 |
| A | LED灯(黄)–数据通信 |
| B | LED灯(绿)–工作 |
| C | LED灯(红)–报错 |
| D | 向上键 |
| E | 向下键 |
| F | 取消键 |
| G | 确认键 |
Ø 直流侧参数
1) 最大输入功率:3000W 两路输入
2) PV短路电流:12A 两路输入
3) 最大输入电流:16A 两路输入
4) 满载MPP电压范围:180-450V
5) 最大输入电压:500V
6) 最小输入电压:150V
7) 启 动 电 压:170V
8) 最大功率跟踪数:1
9) 防逆流功能:有,配套防逆流传感器
Ø 交流侧参数
1) 额定交流功率:3000W
2) 最大输出电流:14.4A
3) 连接方式:单相
4) 额定输出电压:220Vac,230Vac(电网匹配)
5) 输出电压范围:185v-276v
6) 额定输出频率:50Hz/60Hz
7) 总电流波形畸变率:<3%
8) 功率因数:≥0.99
9) 最大功率跟踪效率:99.9%
10) 安全等级:一级
11) 防护等级:IP65
Ø 参考标准
1) 安规标准:EN 62109, AS/NZS 3100
2) 电磁兼容标准:EN 61000-6-1, EN 61000-6-2, EN 61000-6-3, EN 61000-6-4, EN 61000-3-2, EN 61000-3-3
3) 并网标准:VDE 0126-1-1, RD1699, EN5, C10/11, G83/2, UTE C15-712-1, AS4777, CQC, CEI 0-21
Ø 支架
系统支架设计容量为5KW,采用标准工程件,镀锌方钢,镀锌C型钢,结构美观,强度高,由20块250Wp太阳能光伏组件,成40度斜面,固定于C型钢架上,
1) 斜面式,标准工程用C型镀锌钢
2) 支架材料:工程用镀锌方钢,含标准件,接地孔等所需的全部部件,含支架基建底座。
3) 方阵点地面积:安装于楼顶或地面点地约 32平方米
Ø 电缆
1) 规格:阻燃电力电缆 4mm2 ,颜色:黑色,红色, 光伏专用
Ø 光电联接方式:20块250W太阳能组件,每10块串联,分2组输送至室内实验台
Ø 断路器
1) 断路器品牌:正泰交流, 正品施奈德:交流/直流
Ø 电表:单项电子电能表 DDS607 5(20)A
Ø 双向计量电度表:
1) 适用范围:计量单相两线交流有功电能,适用于执行单费率电价的太阳能和光伏发电的用户双向计量 5(20)A
2) 主要功能
u •液晶LCD数字显示
u •正反向双向计量,正向电量6位整数1位小数(999999.9)反向电量5位整数1位小数(F99999.9)。
六、主要实验实训内容
6、1、 光伏能量变换实验
实验1、光伏阵列单元组成原理。
实验2、太阳能光电池能量转换组合原理。
实验3、阵列电池最大功率跟踪器原理。
实验4、阵列汇流与防雷接地原理。
实验5、阵列结构件组合安装原理。
实验6、最大功率跟踪器与光伏转换提效实验。
实验7、在不同天气和日照强度下光波对光伏转换效率的影响实验。
实验8、在不同季节环境温度变换下对光伏能量转换的影响实验。
6、2、光伏并网同步逆变电源实验
实验1、逆变电源单元组成原理。
实验2、逆变电源MPPT的最大功率跟踪控制方法的实验。
实验3、逆变电源输出功率与光伏能量变换的实验。
实验4、MPPT与电子跟踪器有效结合和分离控制方面的比较实验。
实验5、逆变器并入的电网供电中断,逆变器应在2s内停止向电网供电,同时发出警示信号的防孤岛效应保护试验。
实验6、逆变电源直流输入欠电压控制实验。
6、3、光伏并网发电系统软件实验
实验1、在工控一体机上位软件里查看单站监控项目
当前功率 KW、当日电量 KWh、当月电量 KWh、当前电量 KWh、总电量 KWh
累计减少砍伐树木(棵)、累计减排二氧化碳(吨)、收益(元)需要设置
每日/周功率曲线、电量曲线
实验2、在移动设备监控软件里查看单站电量记录项目:
当前功率 KW、当日电量 KWh、当月电量 KWh、当前电量 KWh、总电量 KWh
累计减少砍伐树木(棵)、累计减排二氧化碳(吨)、收益(元)需要设置
每日/周功率曲线、电量曲线
实验3、在上位软件里查看单站故障记录项目:
直流过压、直流欠压、直流过流
交流过压、交流欠压、交流过流
系统过载、频率异常、孤岛保护、ADC异常(快速检测并网电压,电流)、IPM故障、过流保护、过温保护、温度异常、DSP异常(数字信号处理器,将模拟信号转为数字信号)
七、主要设备清单
| 序号 | 名 称 | 型 号 | 数 量 | 单 位 |
| 1 | 5KW光伏发电系统(主控制台) | KXFG-TYN17 | 1 | 台 |
| 2 | 太阳能电池板 | YL-250W | 20 | 块 |
| 3 | 并网逆变器(5KW 二代机) | OM-5KTL2 | 1 | 套 |
| 4 | Omniksol-WIFI KIT 通讯模块 | 外置模块 | 1 | 只 |
| 5 | 交流漏电开关 | 正泰/施奈德 | 组 | |
| 6 | 单项电子电能表 | DDS607 | 1 | 台 |
| 7 | 双向计量电度表 (光伏专用) | 1 | 台 | |
| 8 | 工控一体机 | 13寸 | 1 | 台 |
| 9 | 太阳能电池板支架 | 5KW | 1 | 套 |
| 10 | 交流配电箱 | 1 | 只 | |
| 11 | 上位软件 | 1 | 套 | |
| 12 | 使用手册 | 1 | 本 |


